Cargando



Instalar Netdata (herramienta monitorizar) CentOS 7

Te enseñamos cómo instalar la herramienta de monitorización Netdata en CentOS 7 explicado paso a paso.


abr 24 2017 16:15
Avanzado
Total de Apartados : 3
abr 24 2017 17:40

Dentro de las tareas de control y supervisión que debemos realizar diariamente necesario que contemos con herramientas prácticas que nos permitan llevar a cabo esta tarea de una forma sencilla pero al mismo tiempo de forma integral en todos los componentes del sistema tanto a nivel de hardware como de software.

 

Netdata es una práctica herramienta que será de vital ayuda para todo el proceso de monitoreo en servidores, en este caso CentOS 7, mediante la cual accederemos a múltiples parámetros del sistema siempre en tiempo real y con datos verídicos.

 

Solvetic hoy profundizará en esta herramienta y sobre cómo es su instalación y configuración en CentOS 7. Veremos cuales son sus características, compatibilidad y todos sus componentes.

 

Qué es Netdata
Netdata es una aplicación que ha sido desarrollada con el objetivo de analizar en tiempo real el estado de rendimiento y salud del sistema y sus respectivos componentes. Con Netdata podremos supervisar servidores físicos, virtuales, o dispositivos IoT.

 

Sus principales características son:
  • Rápido ya que puede responder a las diferentes consultas en un lapso de tiempo de 0.5 ms por métrica.
  • Interfaz moderna, podemos configurarla con temas oscuros o claros.
  • Alarmas configurables ya que es compatible con diferentes plantillas de alarmas y diversos métodos de notificación basados en roles.
  • Extensible ya que puede ser añadido con APIs de BASH, Python, Perl, Node.js, Java, entre otras.
  • Eficiente ya que consume únicamente consume el 1% de un núcleo de un procesador, pocas megas de RAM y casi nulo espacio en disco duro.
  • Cero configuración ya que Netdata es capaz de recolectar alrededor de 5000 métricas de cada servidor.
  • Personalizable al ser compatible con plantillas HTML.
  • Incrustable o Emdeddable ya que puede ejecutarse de forma segura en cualquier sitio que ejecute un kernel de Linux.
  • No requiere de mantenimiento ya que el de forma automática se recupera y actualiza
  • Netdata cuenta con diferentes modos de operación como monitoreo multi-host, host autónomo, proxy de reenvío, etc.

 

Con Netdata podemos monitorear en tiempo real los siguientes componentes
  • CPU (uso, frecuencias, estado, núcleos, etc)
  • Discos duros (Espacio, tipo, operaciones, backlog, etc)
  • Memoria (Total disponible, uso de kernel, NUMA, etc)
  • Interfaces de red (Ancho de banda, errores, paquetes, etc)
  • Direcciones IPv4 e Ipv6 (errores, paquetes, conexiones, multicast, entre otras)
  • Comunicación entre procesos o IPC
  • Protección DDoS de Linux (métricas del proceso SYNPROXY)
  • Firewall
  • Dispositivos SNMP
  • Sensores de hardware (voltaje, temperatura, ventiladores, entre otros)
  • Grupos de control de Linux
  • Aplicaciones (uso de recursos, estado, etc)
  • Uso y configuración de Tomcat, Apache, MySQL, etc.
  • Generador de reportes
  • Estado de los servidores web Nginx
  • Usuarios y grupos (uso de recursos, escrituras en disco, uso de memoria SWAP, etc)
  • Análisis del DNS, OpeVPN, DHCP, entre otros.

 

Netdata puede ser instalado en los siguientes sistemas operativos:
  • Debían
  • CentOS
  • OpenSUSE
  • Ubuntu
  • SUSE
  • Fedora
  • Gentoo, etc.

 

 


1. Instalar Netdata en CentOS 7


Para instalar esta importante aplicación en CentOS 7 ejecutaremos el siguiente comando:
yum install zlib-devel gcc make git autoconf autogen automake pkgconfig

instalar-netdata-linux-1.png

 

Aceptamos la descarga y respectiva instalación de los paquetes de Netdata. En caso de usar Debian o Ubuntu ejecutaremos el siguiente comando para su instalación:

apt-get install zlib1g-dev gcc make git autoconf autogen automake pkg-config
Una vez finalice el proceso veremos lo siguiente:

 

instalar-netdata-linux-2.png

 

 

 


2. Clonar repositorio de Netdata


Una vez descargados e instalados los paquetes vamos a clonar el repositorio de la aplicación usando git y ejecutaremos el script de instalación de Netdata: Para ello ejecutamos en primer lugar la siguiente línea:
git clone https://github.com/firehol/netdata.git --depth=1

instalar-netdata-linux-3.png

 

Accedemos al respectivo directorio:

cd netdata
Una vez allí ejecutamos el instalador del script usando la siguiente línea:
./netdata-installer.sh

instalar-netdata-linux-4.png

 

Pulsamos Enter para iniciar el proceso de instalación. Esta instalación creara el archivo /etc/netdata/netdata.conf en CentOS 7 desde donde podremos realizar el proceso de configuración. Obtendremos el siguiente resultado:

 

instalar-netdata-linux-5.png

 

 


3. Ejecutar Netdata


Para ejecutar el servicio de netdata procedemos a usar la siguiente línea:
/usr/sbin/netdata
Para que la comunicación de Netdata con la red sea correcta debemos habilitar el puerto 19999 en el firewall de CentOS 7, para esto ingresaremos los siguientes comandos:
firewall-cmd --permanent --zone=public --add-port=19999/tcp
firewall-cmd –reload
El siguiente paso consiste en acceder a cualquier navegador y desde la barra de dirección ingresar la siguiente sintaxis:
http://IP:19999/
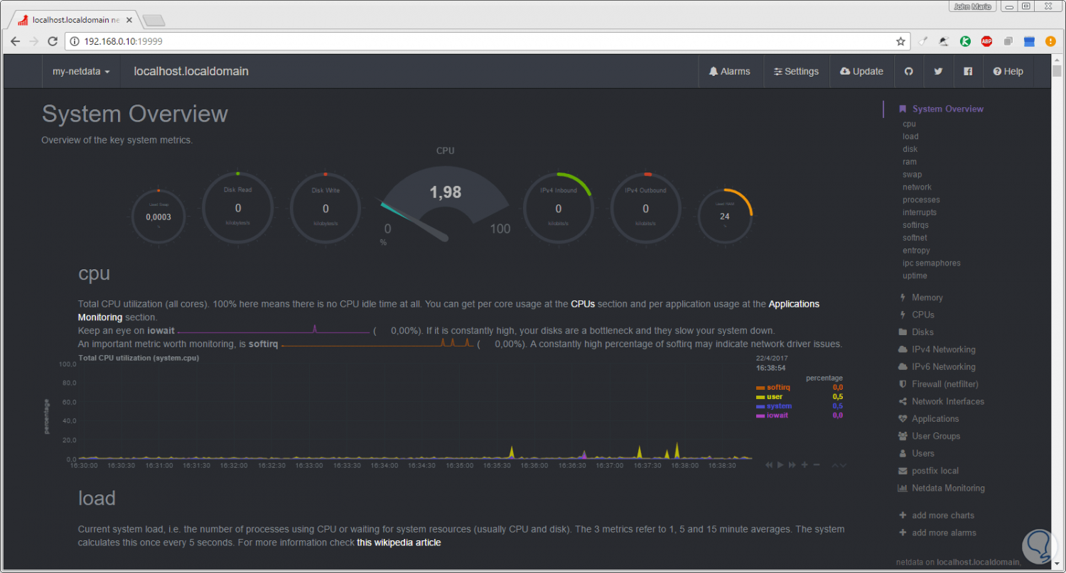
En nuestro caso ingresaremos la ruta [url="""]http://192.0168.0.10:19999[/url] y el resultado será el siguiente:

 

 

Allí tenemos acceso a la consola de Netdata donde podremos ver todos los parámetros del sistema en tiempo real y con información detallada. En el costado derecho encontramos las diferentes opciones ya mencionadas como:

 

Memoria RAM:

instalar-netdata-linux-7.png

 

 

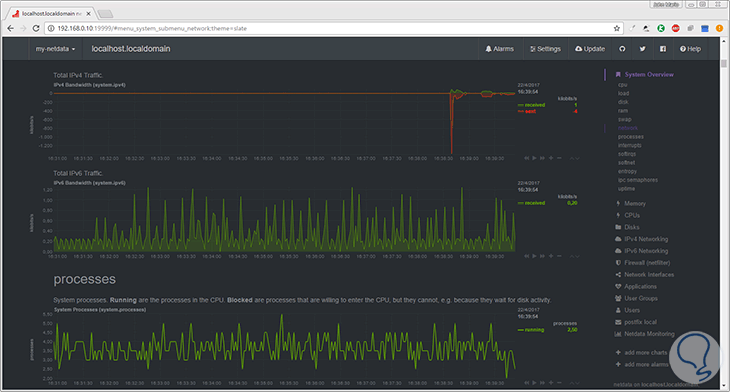
Red:

instalar-netdata-linux-8.png

 

 

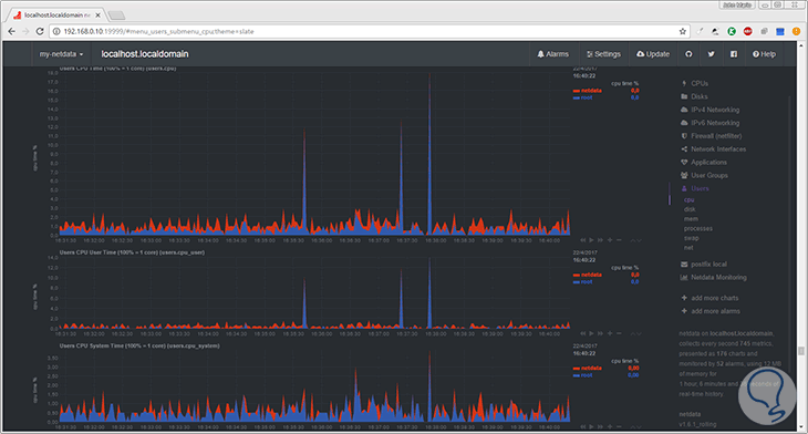
Usuarios:

instalar-netdata-linux-9.png

 

 

Como observamos la información es sencilla de comprender y totalmente en línea. Hagamos buen uso de esta herramienta en nuestras tareas de control y obtendremos resultados mucho más completos de los ya acostumbrados.

 


¿Te ayudó este Tutorial?


Sin comentarios, sé el primero!

No esperes más y entra en Solvetic
Deja tus comentarios y aprovecha las ventajas de la cuenta de usuario ¡Únete!